마감 임박 음식을 할인된 가격에 판매하여 음식물 쓰레기를 줄이는 주문 및 픽업 중계 플랫폼입니다
- 이석규 : 팀장, BE
- 오익준 : BE 리더, INFRA
- 한승연 : FE 리더, BE
- 김승민 : BE, AI
- 조영주 : FE
- 홍혜린 : FE
- Redis ZSet을 활용한 이벤트 발행 기반 알림 시스템
- 주문 데이터 → Redis → 알림 발송
- 주문 상태 변경, 리뷰 등록 등 푸시 알림
- 주변 가게의 띱박스(할인 음식 세트) 탐색
- 키워드 검색, 픽업 가능/거리/추가 할인 필터링
- 할인율 및 원가/할인가 표시
- 마감 임박 음식을 할인된 가격에 구매
- Toss Payments 결제 연동
- OpenVidu 기반 실시간 스트리밍
- 사업자가 라이브로 띱박스 소개
- 시청자 수, 방송 시작 시간 표시
- 가게에서 언제든 간편하게 광고 가능
- 방송 미리보기: 카메라와 마이크를 확인하고 방송 시작
- 스트림에 성공적으로 연결되면 라이브 시작
- 주문 현황 실시간 확인
- 주문 확정, 픽업 완료 상태 관리
- 픽업 예상 시간 설정
- 주문번호, 고객 ID, 상품명, 수량, 금액, 주문일시, 픽업시간 조회
- 매장 운영 현황 한눈에 확인
- 오늘 총 매출, 총 주문 수, 평균 주문 금액, 월간 누적 매출
- 대기 중인 주문 / 픽업 대기 현황
- 띱박스 현황 (운영 중, 남은 재고, 일일 등록, 전체 띱박스)
- 기간별 총 매출, 총 주문 수, 평균 주문 금액, 분석 지표
- 인기 상품 분석 (상품별/제품별 판매 비중) - 도넛 차트
- 할인율별 판매 현황 차트 - 막대 그래프
- 분석 기간 선택 가능 (예: 5월 17일 ~ 8월 17일)
- 8단계 가게 등록 프로세스
- 기본 정보 (가게명, 사업자등록번호)
- 진행 상황 프로그레스 바 표시
- 사업자 정보, 가게 위치, 주요 메뉴 입력
- Firebase FCM 기반 실시간 알림
- 매장에 온 알림 내역 확인
- 리뷰 등록, 주문 상태 변경 알림
- 타입, 제목, 발송일 목록 표시
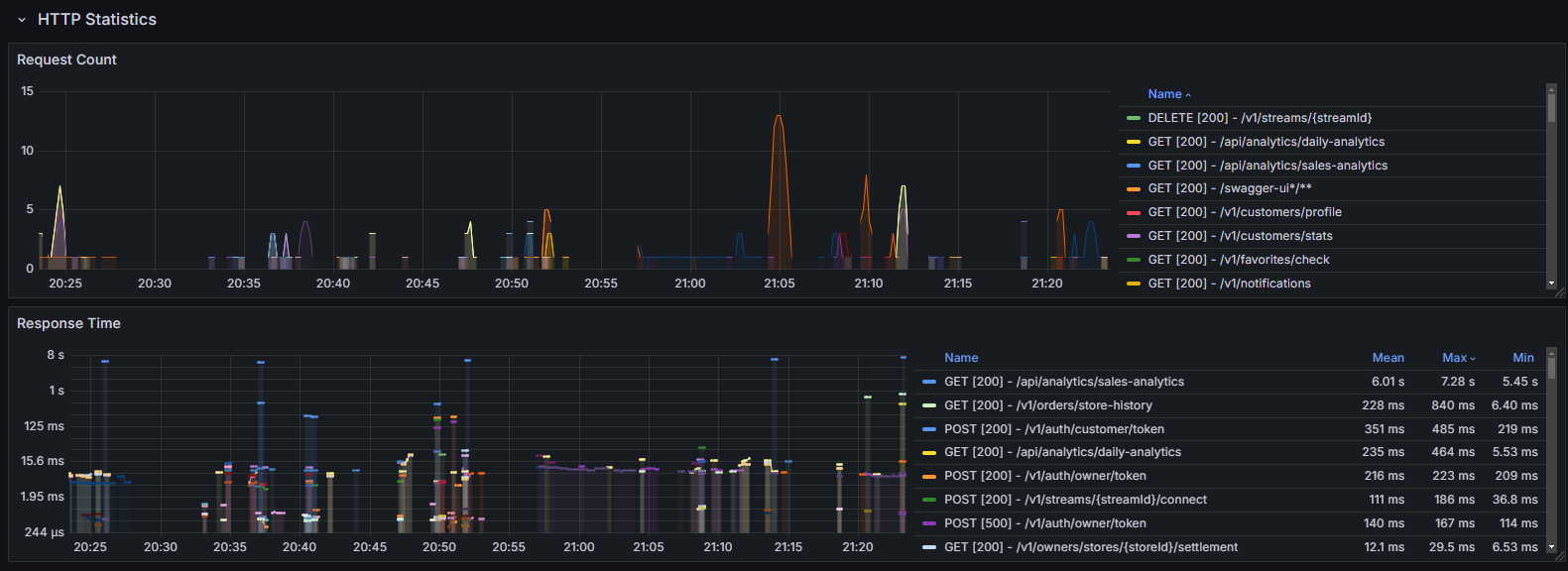
- Grafana 대시보드로 Request Count 모니터링
- Response Time 분석 (Mean, Max, Min)






